# 5.0.x版本发行日志
# 版本说明
欢迎使用SuccBI 5.0.x,本系列最新版本为5.0.0。该版本进行了较大的架构调整优化,同时支持了全新的企业级数据采集平台(SuccCI)以及全面的国际化功能、数据源扩展等,点击查看详情。
# 版本详情
# 5.0.0
发布于:2024年03月01日 下载:DEMO体验版 (opens new window)(提取码:SuccBI) | WAR包 (opens new window)(提取码:SuccBI)
此版本增加了如下特性:
# 版本新特性
# SuccCI-企业级数据采集平台
新版本提供了CI模块,补齐了原先4.x版本最为欠缺的Excel表格填报能力。CI是专用于应对各种企业级数据采集场景的产品,可广泛应用于各种财务、生产、管理、网络直报等数据采集的情况,最为常见的应用场景是按照一定周期定期的往指定单位上报数据的场景,如集团企业的财务年报,要求各分子公司每年末都需要上报各自公司的财务数据;卫健委需要每家医疗机构每年上报自己收治病人的情况。
CI整体提供类Excel式的设计以及填报体验,降低用户的学习成本;提供了多种取数计算逻辑帮助用户从多方面获取数据来源;与工作流高度集成,通过可视化配置的方式能够十分轻松的为数据上报搭配审批流程;采集得到的数据可直接用于系统其他模块进行分析,同时CI也与其他模块高度集成,支持嵌入报表以及低代码页面,能够提供更多丰富的页面效果。 更多功能介绍可参考文档:表单应用概述
产品DEMO可参考:山川CI (opens new window)
# SuccBI-大数据分析平台
# 仪表板
# 坐标轴图形组件支持滚动
在4.x版本中,坐标轴的维项过多时全部显示出来会非常拥挤,只能通过脚本实现显示固定个数并滚动轮播。
在新的版本中,坐标轴图形组件支持了滚动显示,可以通过配置轻松实现自动或手动滚动,不再需要脚本定制。
具体可参考DEMO:柱形图滚动 (opens new window)

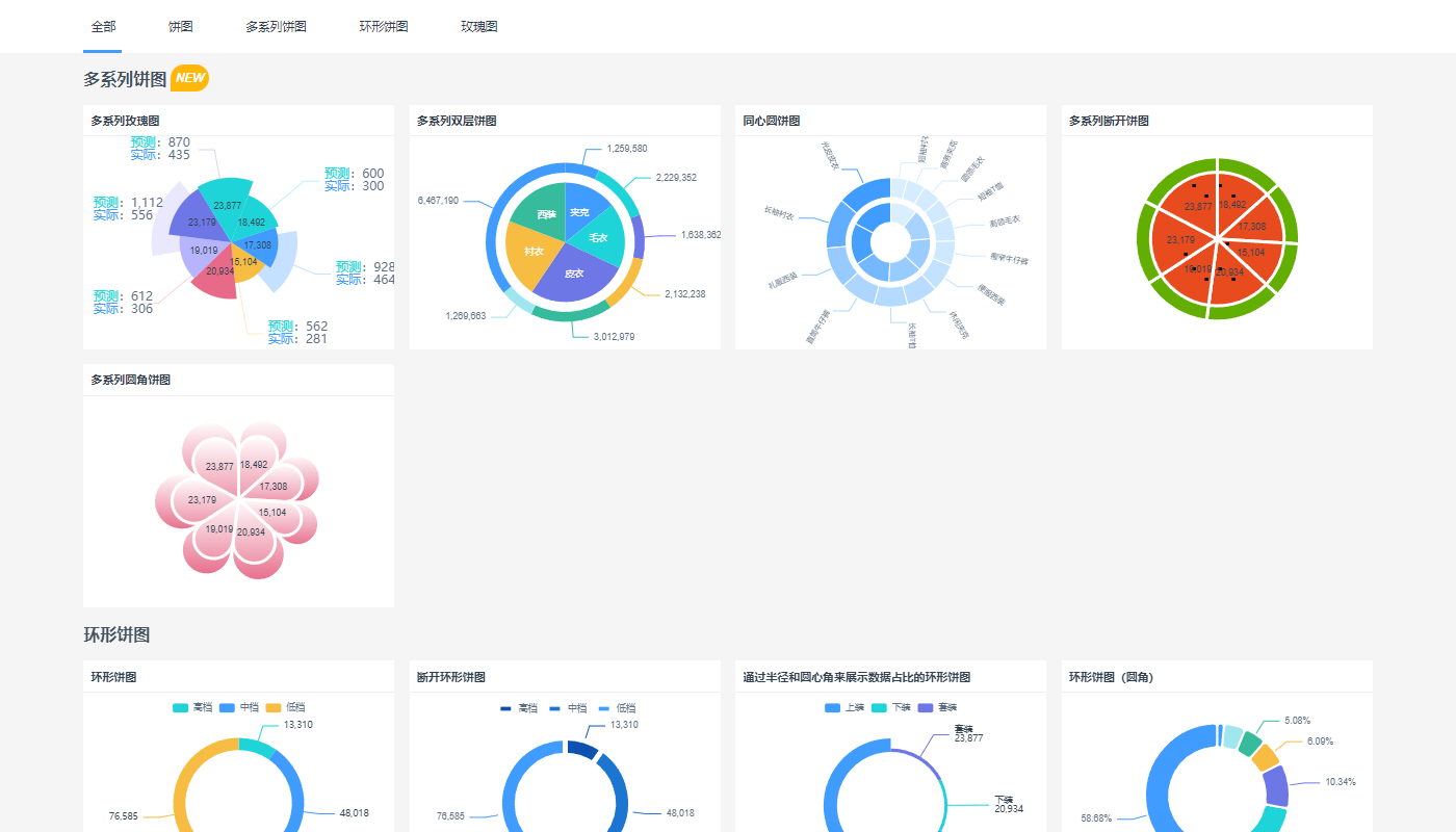
# 饼图、象形图、矩阵图等支持多系列
在新的版本中,对饼图、象形图、矩阵图支持了多系列指标,可以做出更丰富的图形效果。
具体可参考DEMO:多系列饼图 (opens new window)、多系列象形图 (opens new window)、多系列矩阵图 (opens new window)

# 仪表盘组件增强
在新的版本中,对仪表盘组件做了增强,比如支持设置表盘形状、进度样式、指针形状等,可以实现更丰富的仪表盘效果。
具体可参考DEMO:仪表盘 (opens new window)

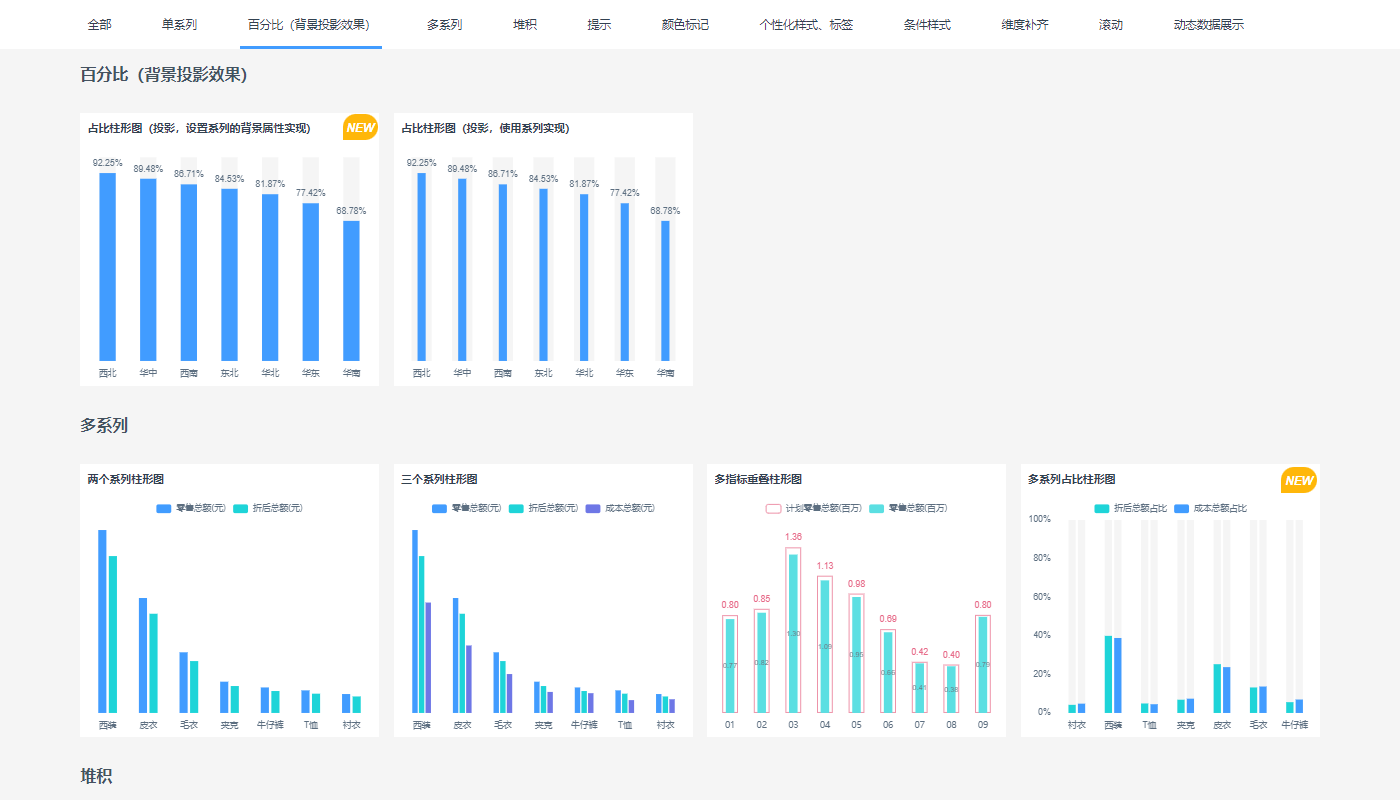
# 图形组件支持设置系列背景
在4.x版本中,使用柱形图等展示百分比统计效果时通常希望柱子有灰色背景效果,但是只能通过多系列柱子设置成叠加来实现,如果是多系列的百分比指标分析则无法实现柱子带背景。
在新的版本中,对柱形图、条形图等支持了直接设置系列背景。
具体可参考DEMO:柱形图背景 (opens new window)

# 仪表板支持3D地图
在新的版本中,地图组件支持了3D地图,你可以在3D的立体空间中对地图自由的进行视角变换,俯视、仰视等,同时支持了3D的区块图层和棱柱图层,可以根据数据指标的大小控制区块或棱柱的显示高度。
具体可参考DEMO:3D区块图层 (opens new window)

# 仪表板表格组件增强
在新的版本中,对仪表板的表格组件做了比较大的增强,主要是如下4点:
- 仪表板新增了分组表组件,与交叉表区分开,分组表中支持多级指标,即嵌套浮动时也支持显示上级的指标数据。
- 分组表支持按照层次折叠展开。
- 表格的背景填充支持横向填充、纵向填充、区域填充。
- 支持更灵活的多级表头设置。
具体可参考DEMO:表格 (opens new window)

# 仪表板支持嵌入更多系统资源
在新的版本中,仪表板支持直接嵌入SuperPage、表单、数据模型、报表等各种系统资源,同时也支持嵌入网页、自定义HTML等,可以更轻松的与其他模块进行融合。

# 仪表板新增布局组件-滑动面板
在新的版本中,仪表板新增支持了滑动面板布局组件。滑动面板可以在同一个页面切换展示不同的面板,同时滑动面板自带轮播效果,可以使用不同的方式自动轮播切换页面内容。比如可以使用滑动面板轮播切换统计图表、电影海报、滚动播报新闻条等。
具体可参考DEMO:滑动面板 (opens new window)
# 图片组件支持获取存储在数据库中的图片
在新的版本中,图片支持支持新的图片来源方式,即数据表字段,可以方便的将存储在DB中的图片展示出来。
具体可参考DEMO:动态图片 (opens new window)

# 页面指标合并计算优化查询性能
在4.0版本中,每个图形组件都会独立发起数据查询请求,当一个仪表板页面有很多组件时,会导致往后端发起过多的请求,带来性能问题。
在新的版本中,如果页面内组件的统计维度相同、过滤条件相同,则会被自动合并到一个查询请求,以避免产生过多的数据查询请求。
具体可参考DEMO:合并计算 (opens new window)

# 仪表板布局、缩放体验优化
在新的版本中,仪表板的布局、缩放体验做了如下优化:
- 仪表板页面布局支持给一种类型的设备添加多种尺寸的布局。
- 仪表板在不同分辨率设备上查看时自适应的算法进行了优化。
- 优化了文字的缩放体验,所有组件的文字都可以进行缩放。
# 提示信息支持嵌入页面、HTML
在4.x版本中,提示信息只支持富文本,没法做到更丰富的提示效果。
在新的版本中,提示信息可以支持嵌入任何系统内的资源,同时可以对嵌入页面进行动态传参,以及嵌入自定义的HTML页面。
具体可参考DEMO:提示信息 (opens new window)

# 报表
# 报表查看界面支持多Sheet页
在4.x版本中,报表查看界面不能显示多sheet页,只能配合选择面板来实现动态显示某个sheet。
在新的版本中,报表查看界面支持查看、切换多sheet页。
具体可参考DEMO:报表多SHEET页 (opens new window)

# 报表支持字段过滤组件
在新的版本中,报表支持了字段过滤组件,可以更方便的实现灵活查询报表。
具体可参考DEMO:灵活查询报表 (opens new window)

# 报表支持按照层次折叠展开
在新的版本中,报表支持按照指定的维度层次折叠展开查询报表。
具体可参考DEMO:折叠展开报表 (opens new window)

# SuccAP-低代码开发平台
# 设计器
# 崭新的设计器UI
在新的版本中,对应用设计器的体验做了如下改善:
- 将SuccBI、SuccCI、SuccAP三个产品及产品设计器页面进行颜色和logo的分类,让产品类别更明确
- 将原本在一个树上的
文件、数据、API、设置等大类分离出来,增强应用设计器的逻辑层次 - 改善新建入口,由原来的通过下拉菜单新建改为直接从顶部新建,页面新建更便捷
- 简化设计器多层边框,让界面UI更简洁干净

# Superpage页面支持缩放
在4.x版本中,Superpage没有缩放功能,按照固定尺寸制作的页面给终端用户使用时,页面内容无法根据不同屏幕尺寸进行自动缩放。
在新的版本中,Superpage支持了缩放功能:
- 设计器界面可以手动调整缩放比例,方便放大查看局部细节,缩小纵观整体布局。
- 查看界面,可以根据浏览器尺寸自动计算缩放系数进行内容缩放。
# 数据集
# 新增枚举数据集
在4.x版本中,下拉框、选择面板等只能通过在组件内部添加枚举项产生对象内临时的数据选项,组件内部的枚举项定义无法在其他地方复用。
在新的版本中,新增支持了枚举数据集,将枚举项融入到数据集的概念中,不仅在下拉框等数据组件内部可随时构造枚举数据集,同时也可以在页面全局添加可复用的枚举数据集。枚举数据集可以定义任意的字段属性,不再局限于代码、名称,同时枚举数据集还可以作为制作模板页面时的示例数据来源。
具体可参考DEMO:枚举定义静态选项 (opens new window)
# 新增表达式数据集
在新的版本中,新增支持了表达式数据集,可以灵活的、动态的将按约定格式计算返回的数据解析成数据集提供给页面组件使用,目前支持解析分隔文本、一维数组、二维数组、JSON格式的数据。比如:在问卷调查中可以根据上一个问题的选择动态生成下一个问题的选项列表。
具体可参考DEMO:表达式构造动态数据集 (opens new window)
# 新增脚本数据集
在新的版本中,新增支持了页面内的脚本数据集。使用脚本数据集能更灵活的从任意的来源获取数据,比如可以调用外部api获取并解析数据、调用内部接口获取到页面的运行状态、表单校验信息、资源的元数据信息等。
# 组件
# 新增布局组件-段落
在4.x版本中,制作有导航栏或有不同宽度段落的网页式页面时,需要面板层层嵌套,面板组件层次深,还需要反复设置每个面板的宽高属性,页面布局效率低下。
在新的版本中,新增了段落布局组件,可以更便捷设计页面布局。
# 浮动面板支持卡片布局
在4.x版本中,浮动面板实现卡片布局的效果,设置很麻烦,同时如果最后一行数据不齐整时,效果有很大的缺陷。
在新的版本中,浮动面板新增支持了卡片布局方式,通过简单的设置即可呈现卡片布局的效果,数据不齐整时也不会有缺陷问题。
具体可参考DEMO:卡片布局 (opens new window)

# 容器组件支持固定位置布局
在新的版本中,容器组件支持固定位置布局(fixed),可以方便页面实现基于浏览器的浮动框效果,并且不随页面滚动。比如公司官网的咨询条、广告条等。
# 列表支持直接编辑
在4.x版本中,列表组件只支持查询,需要修改数据时只能通过弹对话框编辑表单的方式来修改。
在新版本中,在列表组件上支持了类似Excel表格式的编辑体验,支持了自动计算,数据校验,新增行列,复制粘贴等新功能。
具体可参考:可编辑列表 (opens new window)
# 新增表达式输入组件
在4.x版本中,没有提供可输入表达式的输入组件,在数据资产管理、数据治理等应用场景,需要在应用的查看界面由用户手动定义数据的校验规则等,只能通过脚本定制来实现。
在新的版本中,新增支持了表达式输入组件,将表达式规则的定义和管理引入到用户界面。在表达式计算规则的定义中还可以通过管理引用表组件引入更多的模型表,比如业务用户可以引用多个来源表来定义指标的取数口径、取数条件等。
具体可参考DEMO:表达式输入 (opens new window)
# 新增管理引用表组件
同表达式输入组件,在新的版本中,新增支持了管理引用表组件,主要与表达式输入组件配合使用,可以动态添加可使用的模型,并管理模型的过滤条件、关联关系等。
# 新增支持时间输入组件
在新的版本中,将4.x中的日期输入组件中的时分秒等时间类型的输入方式拆分为新的时间输入组件,与日期输入区分开来。
具体可参考DEMO:时间输入 (opens new window)
# 日期输入组件优化
在新的版本中,日期输入组件不支持输入时间,而是由时间输入接替,另外,日期输入中的日期类型支持选择扩展的自定义数据期,具体见数据期支持自定义扩展。
具体可参考DEMO:日期输入 (opens new window)
# 下拉框组件优化
在新的版本中,对下拉框组件做了一些体验优化,具体如下:
- 可选项中选择维度时支持展开数据集选择维键字段
- 选择维键时,可以控制数据来源于关联表还是数据集已有项
- 增加了选择模式,多选时可以控制父子节点的选中是否联动
- 下拉树展开时支持增量加载,即仅加载当前层级节点的数据,优化超大维表加载时的性能
具体可参考DEMO:下拉框 (opens new window)
# 标签页支持动态选项
在4.x版本中,标签页的选项只能是提前定义好的静态选项,不能随着数据的变化进行动态变化。
在新的版本中,标签页支持动态选项,可以通过数据集驱动显示动态的标签选项。
具体可参考DEMO:标签页 (opens new window)
# 快速搜索支持配置搜索规则
在4.x版本中,快速搜索只能简单配置几个搜索字段导致搜索时会对所有搜索字段做like查询,数据量大时性能不好。
在新版本中,支持了搜索规则的配置,能对搜索内容做更精细化的控制,比如判断输入的是11位数字时可以只对手机号做完全匹配,极大的优化大数据量下的查询性能。
# 上传附件输入配置简化
在4.x版本中,上传附件的设置比较繁琐,每次都需要设置附件标题大小等字段。
在新版本中,附件的设置统一在模型字段上设置,上传附件只需要确定绑定的是哪个附件字段即可。
# 功能
# 组件状态属性与触发机制完善
在4.x版本中,组件的状态支持的不好,如选中、悬停,有些组件有,有些组件没有,父容器选中触发子组件选中等,也缺乏统一的产品机制。
在新的版本中,对组件的状态属性与机制进行了完善,主要是如下几点:
- 对容器、按钮等组件的属性中统一增加状态相关属性设置
- 增强状态触发机制,子组件的状态可以由父容器状态触发,比如鼠标移入父容器同时自动触发文本子组件的悬停状态
- 可以将多个独立的组件,比如多个KPI等进行分组选中切换
具体可参考DEMO:组件选中和鼠标悬停交互 (opens new window)

# 数据集支持前端预加载
在4.x版本中,页面查询数据时总是会往后端服务器发送数据查询请求,比如修改下过滤条件,即使是模型数据量比较小,也没有办法将数据下载到前端计算,在高并发场景下,容易出现性能问题。
在新的版本中,数据集支持前端预加载,当选择允许全量预加载时,查询数据集时系统会自动忽略数据集上的动态条件(固定条件始终不会忽略,比如:用户=$user)后将数据一次性都下载到前端,此时页面再切换选项过滤时总是在前端过滤,不会往后端服务器发送数据查询请求。
# 数据集支持灵活的排序设置
在4.x版本中,数据集不能设置排序方式,只能依赖原始模型的排序规则以及结合页面内的排序交互来实现数据的动态排序。
在新的版本中,在数据集上支持定义数据查询时的排序规则,包括自动、不排序、指定字段排序、动态字段排序。

# 自动过滤支持设置数据集范围
# 交互
# 新增交互-设置组件选中
新版本支持了设置组件选中交互,主要用于通过交互触发组件的选中、取消选中、切换选中项等。比如在浮动的数据面板列表中,通过上一个、下一个切换选中数据项。

# 新增交互-粘贴数据
新版本支持了粘贴数据交互,主要用于将列表或数据集中的批量数据粘贴到对象列表中,比如从企业列表中挑选一批企业来填写他们的监管情况。
# 预览文件支持导航切换
在新版本中,在文件预览界面支持导航切换预览的文件。
# 删除数据支持级联删除
在4.x版本中,主从表的数据删除只能通过认为添加多个删除交互来分别删除主表以及从表的数据。
在新版本删除数据交互上支持了级联删除设置,支持在删除主表数据时,将设置范围内的从表数据同步删除。
# 产品平台能力
# 全面支持国际化
在新的版本中产品平台全面支持国际化,可以任意扩展配置国际化语言,支持将系统界面、用户业务界面以及业务数据等配置国际化信息,不同语言的人访问应用时可以使用自己的语言查看页面,也可以通过语言切换按钮一键切换语言。
具体可参考国际化DEMO (opens new window)。

# 数据源支持扩展
在4.x版本中连接一个SuccBI原生不支持的数据库时总是需要产品研发团队来修改原生代码来支持,遇到不支持的数据库时非常不方便。
在新的版本中数据源实现了插件化扩展,如果内置的数据库连接器无法满足特定的数据库连接需求,也可以通过扩展方式创建新的数据库连接器。
详细介绍请参考文档:dbConnector扩展点

# 数据期支持自定义扩展
在4.x版本中,系统自带了年月、年月日、年季等常见数据期,但是没有支持年周、年旬,且不能扩展。
在新的版本中,增强了数据期的扩展能力,可以根据实际需求自定义一个数据期类型,并在数据模型上的日期角色、页面的日期输入组件、表单的填报周期中进行选择使用。扩展数据期时具有如下特性:
- 给已有的数据期类型扩展新的值格式,比如可以给年月日数据期扩展yyyy.mm.dd的值格式
- 扩展实体数据期维,不同于系统自带的虚拟数据期维,实体数据期维等同于普通维表,有数据存储在对应的数据库表中

# 表达式函数优化
在新版本中,对表达式函数做了如下优化:
- 索引下标统一从1开始,包括:FIND、SEARCH、MID、SUBSTR、SEEK等
- 表达式中过滤层次数据需要包含下级时,在4.x版本中表达式可以写
[维键]='xxx',在5.0中区分了层次和字段的概念,需要写[维键].[层次]='xxx',具体请参考文档:操作符
# 数据管理
# 支持基于缓慢变化表的数据留痕功能
在新的版本中,完善了基于缓慢变化模型的数据留痕功能,主要具有如下特性:
- 系统自动识别缓慢变化模型,数据进行增删改时,自动维护缓慢变化起止时间
- 支持补录,新增、修改、删除时都能指定发生日期
- 支持批量维护缓慢变化数据,比如通过复制数据、导入数据等交互批量进行修改缓慢变化数据
- 支持具有层次的缓慢变化模型的管理,比如父子层次的行政区划
# 汇总组件增强
在新的版本中,汇总组件在功能上做了如下增强:
- 支持全表汇总,没有设置分组字段时即可汇总全表数据
- 汇总方式支持第一条、最后一条,并支持排序设置
# 周期快照组件支持自定义周期范围
在4.x版本中,周期快照组件只能按照自然时间来界定周期范围,比如年月就必须从每个月1号开始,最后一天结束,不支持非标准周期范围。
在新的版本中,周期快照组件支持自定义周期范围,比如定义每月15号到下月15号作为当月的统计周期。
# 去重组件支持按字段去重
在4.x版本中,去重组件只能分组去重,在新的版本中,去重组件支持了按照字段去重,等价于数据库中的DISTINCT去重。
# 列加工组件清洗功能支持提取日期
在新的版本中,列加工组件新增提取日期清洗方式,可以自动的从一段文本内容中将日期提取出来。
# 数据角色新增支持地址角色
在新的版本中,字段角色新增了地址角色,用于标识字段数据的地理位置信息。比如给企业ID赋予地址角色属性,在GIS地图中展示企业分布的散点信息时可以直接拖入企业ID字段,系统能自动获取到企业的地理位置信息。

# 模型关联关系新增主从关联
模型关联关系管理中支持主从关联,方便系统识别业务应用中实体模型之间的关系,并自动处理级联更新、级联删除等逻辑。

# 模型缓存支持前端预加载
在4.x版本中,页面加载维表数据时总是全量加载,如果维表数据量很大时会有性能问题。
在新的版本中,模型缓存中新增前端预加载配置,当设置成按需加载时,查询维表数据时可以按照展开层级增量加载。

# 模型数据行权限过滤支持指定权限字段
在有些业务场景下,事实表模型可能存在多个数据范围维度字段,可以通过指定数据范围对应的权限字段消除歧义。比如服饰销售表里有导购员、收银员,都属于员工维。当导购员张三查询数据时,需要使用导购员字段进行数据范围过滤。

# 模型层支持删除标记
在业务系统中删除数据时,通常是假删,即在模型上用删除标记字段来标识数据是否被删除。在新的版本中,模型层面支持了删除标记属性。当模型设置了删除标记字段后,在系统中删除数据,系统会自动处理维护删除标记字段。
# 语义化版本
SuccBI的版本号有3位数字构成:X.Y.Z,遵循语义化版本规则 (opens new window):
X是主版本号,表示产品有结构性的变化和升级,不向前兼容。Y是子版本号,表示产品有新功能和升级,向前兼容。Z是阶段版本号,表示只有BUG解决,向前兼容。