# 仪表板组件-组合图
组合图展示的是同一维度下多个指标系列的数据变化。组合图支持双轴展示不同量级数据,并在单边下支持常规线性图、柱形图、面积图组合、堆积混合等复杂场景展示。
| 柱形图和线性图组合 | 线性图和面积图组合 | 多系列柱形图和线性图组合 |
|---|---|---|
|
|
|
# 使用组合图组件
组合图的x轴上至少取1个维度,如大区名称等;Y轴上至少取两个度量,如销售金额、销售数量等。
操作步骤

- 双击或拖入维度【大区名称】到X轴
- 双击或拖入度量【销售金额】、【销售数量】到Y轴
- 选择【销售数量】>右键>快速分析>增幅
通过上述3个步骤即可展示不同大区的服装销售金额和销售数量的增幅变化情况。
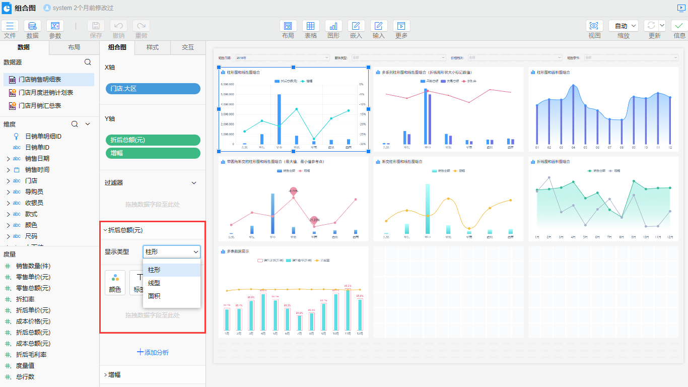
# 属性介绍
# 显示类型
组合图可以设置指标的显示类型,在属性栏>组合图>显示类型中进行设置。

# 背景
组合图可以通过背景控制柱形指标柱子的背景填充方式,在样式>系列>背景中进行设置。组合图与柱形图的背景属性定义一致,具体属性设置可查看填充与背景。

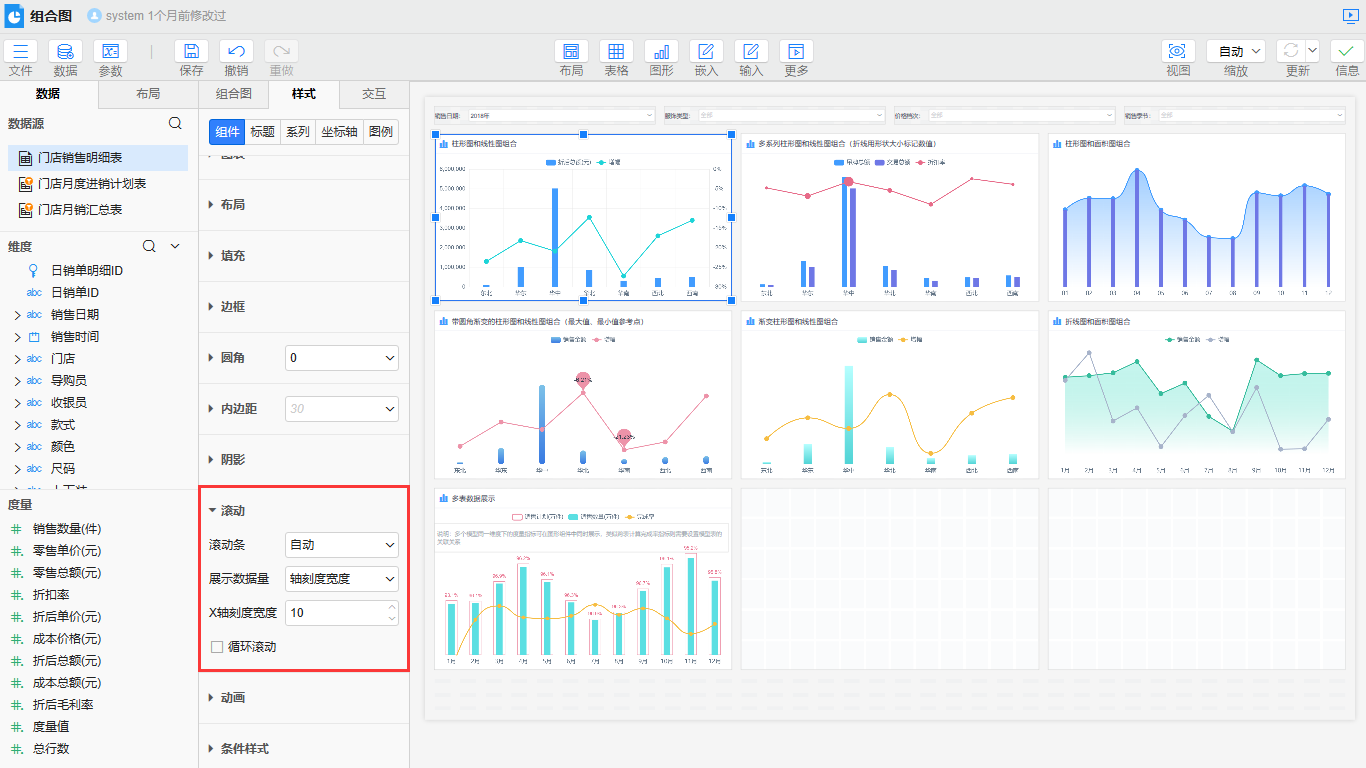
# 滚动
组合图支持滚动条,可以设置滚动条显示方式、当前页展示数据量、是否循环滚动等,在组件>滚动中进行设置。。组合图与柱形图的滚动属性定义一致,具体属性设置可查看滚动。

是否有帮助?
0条评论
评论


